
2022年12月22日,致力于亚太地区市场的领先半导体元器件分销商---大联大控股宣布,其旗下诠鼎推出基于立锜科技(Richtek)RT7885A、RT1719、RT7202KJ芯片的Type-C PD UPS电源方案。


图示1-大联大诠鼎基于Richtek产品的Type-C PD UPS电源方案的展示板图
电子产品在某些特定应用场景下有着不可断电的需求,在此背景下,UPS电源的诞生推迟了这种情境的出现的机率。目前市面上大多数UPS电源采用外挂电池组加上DC-AC inverter来达到供电的目的,但这种方式在很大程度上面临着电池老化风险。为了减轻更换电池带来的经济损失,同时鉴于Type-C PD接口统一的趋势,大联大诠鼎基于Richtek RT7885A、RT1719、RT7202KJ芯片推出了Type-C PD UPS电源方案。

图示2-大联大诠鼎基于Richtek产品的Type-C PD UPS电源方案的场景应用图
RT7885A是集USB PD协议处理器、双向Buck-Boost控制器和其它众多功能于一体的单芯片移动电源解决方案,采用了可程控工作频率和电流限制阈值的峰值电流模式控制架构,内置ARM Cortex™-M0 MCU,可支持各种通信协议、保护功能。
RT1719则是一款符合最新USB-C型接口标准和PD SINK的控制器,可透过外部几颗电阻就设定好要电内容,其内部整合的物理层BMC可支持PD协议进行高达100W的电力传输。
RT7202KJ是简单灵活的多用途USB-PD/Type-C接口控制器,可通过编程让其运行在Source mode或Sink mode。此外,方案中还采用了RT7272B作为同步降压型DC/DC转换器,参与电路保护功能。

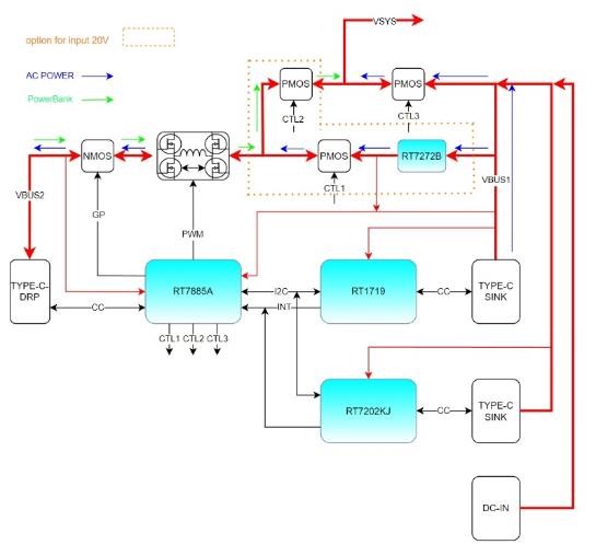
图示3-大联大诠鼎基于Richtek产品的Type-C PD UPS电源方案的方块图
在此方案中设计了三个电源输入端,其中一个是传统的DC-IN端口,另外有两个是Type-C端口,这两个C端分别接入了RT7202KJ及RT1719来实现PD SINK的要电功能,并借助I2C跟后端RT7885A进行通信。
除此之外,方案中还有另外一个Type-C端口,主要是用来外接移动电源。这个端口采用了RT7885A,可以实现PD DRP双向供电的功能。当输入端有电源进来时,这个端口就对外部移动电源充电;当输入端电源断线,这时RT7885A则会改为SINK模式,并从外部移动电源要电。由于RT7885A内置了buck-boost controller,通过内部的双向升降压线路,在做为source mode时,可以将系统电压转换成外部PD所需的PDO,反过来当RT7885A为sink mode时,会将外部电源转换成后端系统所需的电源,以便系统继续工作。
核心技术优势:
RT7885A:
支持Type-C PD RDP;
内置双向升降压控制线路;
支援线补功能;
具有OVP、UVP、OCP、OTP等完整保护;
内置VBUS放电线路;
支持CC PIN固件更新。
RT7202KJ:
内置MCU,可客制化设计;
具有OVP、UVP、OCP等保护;
支持data role swap;
支持dead battey。
RT1719:
纯硬件设定PD SINK设计;
支持data role swap;
支持dead battey;
具有I2C界面,可被系统监控。
RT7272B:
36V宽电压输入;
Current mode(CM)控制;
输出过压保护;
输入欠压保护。
方案规格:
固接式电源输入端输入电压范围5~20V;
外接移动电源端输出电压范围5~20V;
外接移动电源端输入电压范围5~20V。
如有任何疑问,请登陆【大大通】进行提问,超过七百位技术专家在线实时为您解答。欢迎关注大联大官方微博(@大联大)及大联大微信平台:(公众账号中搜索“大联大”或微信号wpg_holdings加关注)。
关于大联大控股:
大联大控股是全球第一、亚太区最大的半导体元器件分销商*,总部位于台北(TSE:3702),旗下拥有世平、品佳、诠鼎及友尚,员工人数约5,000人,代理产品供货商超250家,全球80个分销据点,2021年营业额达278.1亿美金。大联大开创产业控股平台,专注于国际化营运规模与在地化弹性,长期深耕亚太市场,以「产业首选.通路标杆」为愿景,全面推行「团队、诚信、专业、效能」之核心价值观,连续22年蝉联「优秀国际品牌分销商奖」肯定。面临新制造趋势,大联大致力转型成数据驱动(Data-Driven)企业,建置在线数字化平台─「大大网」,并倡导智能物流服务(LaaS, Logistics as a Service)模式,协助客户共同面对智能制造的挑战。大联大从善念出发、以科技建立信任,期望与产业「拉邦结派」共建大竞合之生态系,并以「专注客户、科技赋能、协同生态、共创时代」十六字心法,积极推动数字化转型。(*市场排名依Gartner 2022年03月公布数据)